In questo articolo, riporterò in italiano il contenuto delle slides utilizzate per presentare il progetto
Chi ha realizzato il progetto
github.com/cunoucu | |
github.com/roby_ianny |
Panoramica del progetto
Il progetto consiste nella realizzazione di un’infrastruttura cloud utilizzando tecnologie di virtualizzazione.
In particolare, i servizi esposti sono:
- Forgejo: servizio di hosting per repository git
- Authelia: Servizio di autenticazione e autorizzazione
- ** Traefik**: Reverse proxy e load balancer
- Prometheus e Loki: Servizi di monitoraggio
- Grafana: Per visualizzare i dati monitorati da Prometheus e Loki

Cosa abbiamo imparato
Abbiamo imparato che l’Infrastructure as Code è come una matrioska, nel nostro caso, lo strato più esterno, ovvero le macchine virtuali, gestite da Vagrant.
Una di queste virtual machine, chiamata controlnode, svolgeva il ruolo di nodo di controllo per Ansible, per automatizzare la configurazione di se stesso e delle altre due macchine virtuali collegate: node1 e node2.
node1 a sua volta svolge il ruolo di manager di un Docker Swarm (oltre che di worker), mentre node2 è un worker del cluster.

Difficoltà incontrate
Jinja2: Explicit is better than implicit
Abbiamo lavorato partendo dal presupposto che Jinja2 avrebbe renderizzato qualsiasi file che utilizzasse la sua sintassi, ma abbiamo scoperto che non è così. Dopo ore di debug e un’analisi approfondita della documentazione, possiamo confermare che non è così, perchè per applicare i template bisogna indicarlo all’interno del task di Ansible.
Traefik lab-hell
C’è stata una fase in cui tutti i servizi erano up and running, ma non riuscivamo ad accedervi. Grazie al consiglio di una collega, abbiamo scoperto di aver dimenticato di inserire i labels di traefik per Authelia e Forgejo, e quindi Traefik non sapeva come instradare le richieste verso questi servizi.
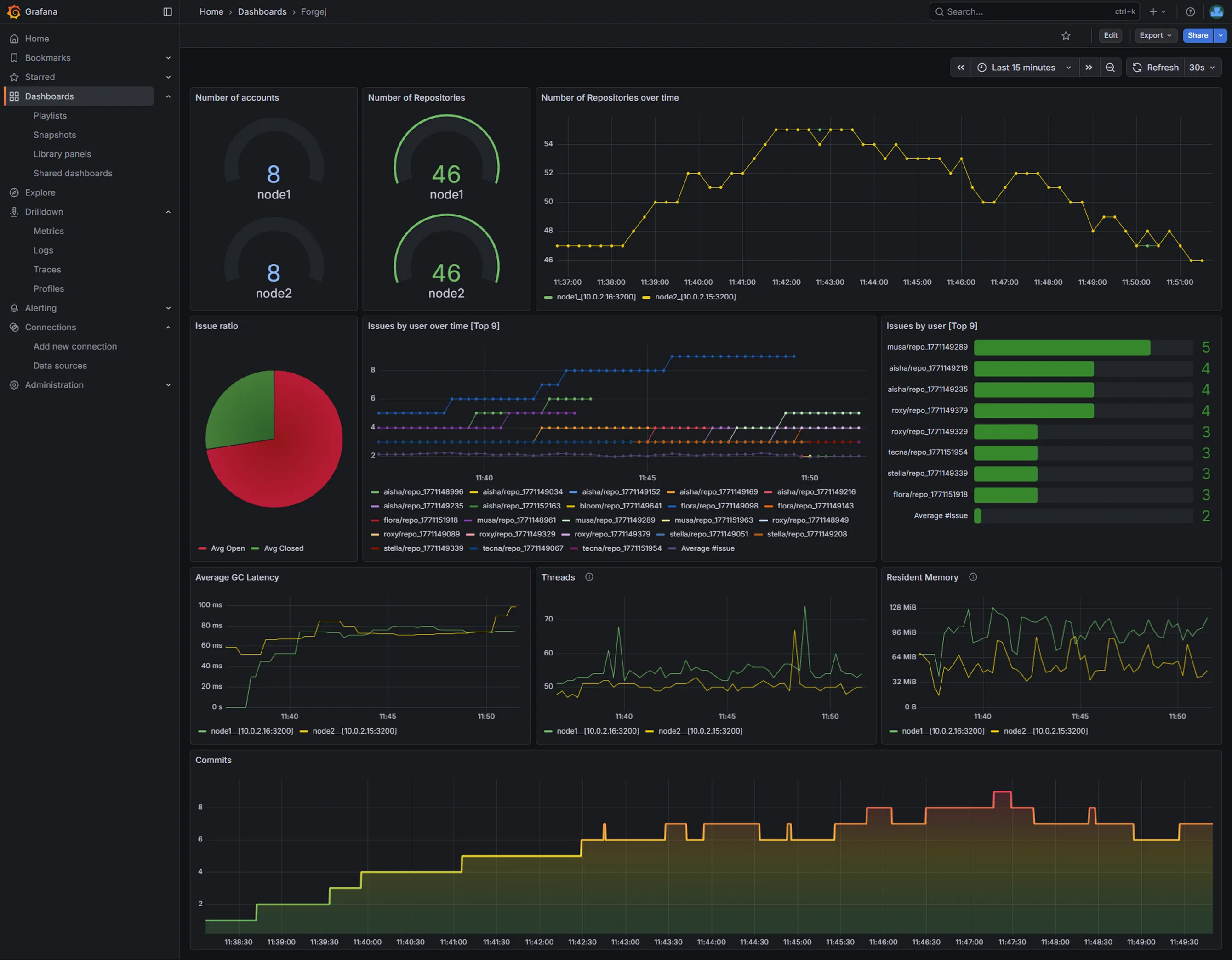
Log Insight: Forgejo
Abbiamo creato diverse Dashboard per i vari servizi e per riportare lo stato del sistema, qui riportiamo solo quella di forgejo, dato che nella nostra interpretazione è il servizio principale.

Possibili miglioramenti
- Grazie al design scalabile, si potrebbero aggiungere ulteriori nodi al cluster Docker Swarm per aumentare la capacità di elaborazione e migliorare la tolleranza ai guasti.
- Sia Forgejo che Grafana hanno un proprio sistema di autenticazione integrato, che potrebbe essere rimosso per centralizzare l’accesso con Authelia.